隨著智能化建筑的普及,建筑設備監控系統作為其重要組成部分,已經成為現代建筑不可或缺的一部分。本文將對建筑設備監控系統的功能、優勢及其在智能化建筑中的應用進行詳細解讀,以幫助讀者更好地了解這一領域的最新發展。

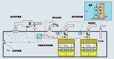
實時監測與控制:建筑設備監控系統可以對建筑內的各種設備進行實時監測和控制,包括空調、照明、電梯等,確保設備的正常運行和高效運行。
節能減排:通過實時監測和控制設備的運行狀態,系統可以自動調節設備的運行參數,實現能源的合理利用和節能減排的目標。
安全可靠:系統可以對設備故障進行實時監測和預警,及時發現和解決故障,保障設備的安全可靠運行。
提高管理效率:通過集中管理和控制,系統可以大大提高設備的運行和管理效率,降低人工成本和管理難度。
優化能源利用:通過實時監測和控制設備的運行狀態和能源消耗,系統可以實現能源的優化利用,降低能源消耗和維護成本。
提高客戶體驗:系統可以為業主和租戶提供更加舒適、便捷的建筑環境和使用體驗,增強客戶的滿意度和忠誠度。
在智能化建筑中,建筑設備監控系統作為核心組成部分之一,已經成為其不可缺少的重要基礎設施。它可以實現對智能化建筑中的空調、照明、電梯等設備的集中控制和管理,提高設備的運行效率和管理水平,降低能耗和維護成本,提升建筑的智能化和可持續性。
通過個性化的系統設計方案和高性能設備的配置選擇,我們不僅可以實現對各種機電設備的全面覆蓋和遠程操控管理;還能夠提升辦公建筑的物業管理質量和工作環境的舒適度;并進一步提高設備管理人員的辦事效率以及設備對各種不同環境條件的適應性。更多樓宇自控信息資訊,請關注山東三水智能化樓宇自控官網。